GKE DNS 使用 Cloud DNS + NodeLocal DNSCache 運作測試
最近在評估要將公司內的 EndPoint 都改成 Cloud DNS 的 Private Zone (打造內部的 internal dns 服務機制),到時候 DNS 解析的請求會比以往還要多,所以需要先測試評估 GKE 內的 DNS 解析方案,避免再次發生 Pod 出現 cURL error 6: Could not resolve host,此篇文章測試的是: Cloud DNS + NodeLocal DNSCache 的運作。
首先,先建立一個 dns-test pod 程式連結 以及 nginx 的 pod + svc 程式連結,會分別測試
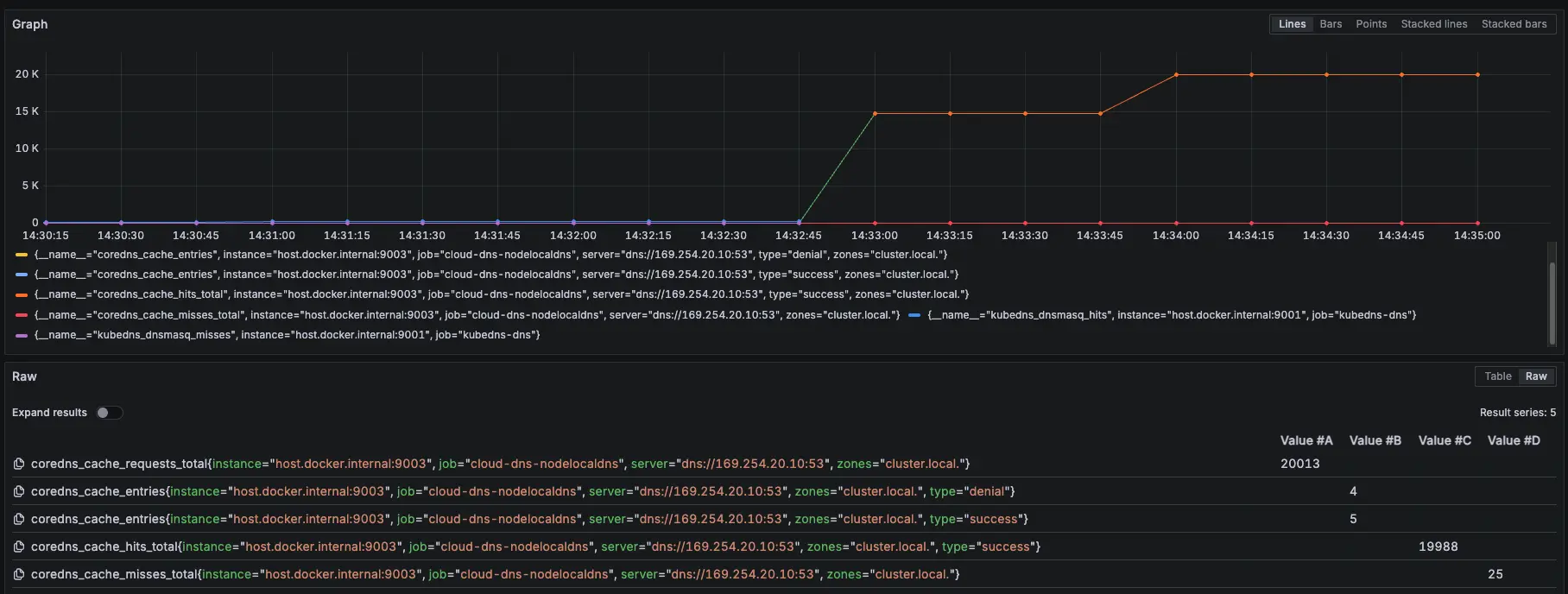
叢集內部 cluster.local (nginx-svc.default.svc.cluster.local)
internal-dns 使用 cloud dns private (aaa.test-audit.com)
外部 dns (ifconfig.me)
並使用 nslookup 腳本進行確認回傳 DNS 解析,每一次測試都會重新建立 KubeDNS、NodeLocal DNSCache Pod
相關程式以及 Prometheus、Grafana 的設定可以參考:https://github.com/880831ian/gke-dns
在建立完 Cluster 後,可以先觀察在 Cloud DNS 是否新增的 Private Zone

由於裡面有很多的 Record,我們先搜尋下面會用到的 nginx-svc.default.svc.cluster.local 來當作範例
叢集內部 cluster.local
一樣會觀察 KubeDNS Pod Metrics,因為就算開啟 Cloud DNS 後,KubeDNS 還是會留著

https://cloud.google.com/kubernetes-engine/docs/how-to/cloud-dns?hl=zh-tw#architecture
NodeLocal DNSCache Prometheus 監控設定參數:zones="cluster.local."
- 相關 Prometheus 監控指標:
coredns_cache_requests_total{job="cloud-dns-nodelocaldns", zones="cluster.local."}
coredns_cache_entries{job="cloud-dns-nodelocaldns", zones="cluster.local."}
coredns_cache_hits_total{job="cloud-dns-nodelocaldns", zones="cluster.local."}
coredns_cache_misses_total{job="cloud-dns-nodelocaldns", zones="cluster.local."}
kubedns_dnsmasq_hits{job="kubedns-dns"}
kubedns_dnsmasq_misses{job="kubedns-dns"}測試腳本:
#!/bin/bash
get_taiwan_time() {
# 獲取當前 UTC 時間的 Unix 時間戳
UTC_TIMESTAMP=$(date -u +%s)
# 加上 8 小時 (台灣時間是 UTC+8)
TAIPEI_TIMESTAMP=$((UTC_TIMESTAMP + 28800))
# 將時間戳轉換為格式化後的日期時間
date -d "@$TAIPEI_TIMESTAMP" "+%Y-%m-%d %H:%M:%S"
}
DOMAIN="nginx-svc.default.svc.cluster.local"
EXPECTED_IP="10.36.16.172"
START_TIME=$(get_taiwan_time)
COUNT=10000
SUCCESS_COUNT=0
FAIL_COUNT=0
echo "== NSLOOKUP TEST START: $START_TIME ==" | tee -a nslookup_full.log
for i in $(seq 1 "$COUNT"); do
OUTPUT=$(nslookup "$DOMAIN" 2>&1)
ADDR_LINE=$(echo "$OUTPUT" | grep -E '^Address:')
if [[ "$ADDR_LINE" == *"$EXPECTED_IP"* ]]; then
SUCCESS_COUNT=$((SUCCESS_COUNT + 1))
else
FAIL_COUNT=$((FAIL_COUNT + 1))
fi
echo "[$i] === $(get_taiwan_time) 成功: $SUCCESS_COUNT 失敗: $FAIL_COUNT"
done
END_TIME=$(get_taiwan_time)
echo "== NSLOOKUP TEST END: $END_TIME ==" | tee -a nslookup_full.log
echo "成功次數: $SUCCESS_COUNT" | tee -a nslookup_full.log
echo "失敗次數: $FAIL_COUNT" | tee -a nslookup_full.log10.36.16.172 是 nginx-svc Cluster IP
需要先確認 nginx-svc 的 IP 是多少,然後修改腳本中的 EXPECTED_IP 變數。
測試腳本
測試結果:

測試結果

Prometheus 監控指標
結論
可以觀察 NodeLocal DNSCache hit 跟 request 都有持續上升,但與 KubeDNS + NodeLocal DNSCache 模式 metrics 比較不一樣的地方是:Server 從 KubeDNS IP 變成 169.254.20.10,可以回去看:GKE KubeDNS + NodeLocal DNSCache 運作測試 #叢集內部 cluster.local
模擬 KubeDNS Pod 異常
接下來會在測試中,將 KubeDNS 調整到 0 顆,再開回去,觀察此模式對於 KubeDNS 的依賴
測試結果:

測試結果

Prometheus 監控指標
結論
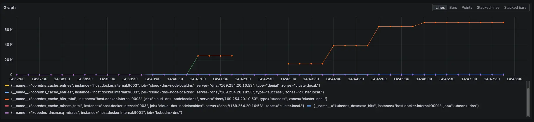
大約在 2000 筆請求時左右將 KubeDNS 關成 0 顆,可以看到 NodeLocal DNSCache 有往上漲,也因為我們已經改用 Cloud DNS 來解析叢集內部 DNS,所以就算關閉 KubeDNS 也不會有影響,因為 NodeLocal DNSCache 會去問 Cloud DNS,並 Cache 在 NodeLocal DNSCache
模擬 NodeLocal DNSCache Pod 異常
接下來我們測試最後一個情境,故意用壞 NodeLocal DNSCache 服務,觀察此模式對於 NodeLocal DNSCache 的依賴
測試情境:
先調整 COUNT 參數變成 50000
先跑 15000 筆有 NodeLocal DNSCache,然後使用以下指令讓 NodeLocal DNSCache 無法使用
kubectl patch daemonset node-local-dns -n kube-system --type='strategic' -p '{"spec":{"template":{"spec":{"nodeSelector":{"this-label-does-not-exist-on-any-node":"true"}}}}}'等待約 30000 筆時,使用以下指令恢復 NodeLocal DNSCache
kubectl patch daemonset node-local-dns -n kube-system --type='strategic' -p '{"spec":{"template":{"spec":{"nodeSelector":null}}}}'測試結果:

測試結果

發現會卡住,直到手動下指令恢復 NodeLocal DNSCache

Prometheus 監控指標
結論
發現當 NodeLocal DNSCache 掛了後,會直接卡住 (時間每五秒是因為打不到 timeout),也不會切換到 KubeDNS 來做解析,所以最後測試沒有等到 30000 筆才下指令恢復 NodeLocal DNSCache,先提早下指令讓 NodeLocal DNSCache 正常,等到恢復,解析就正常了
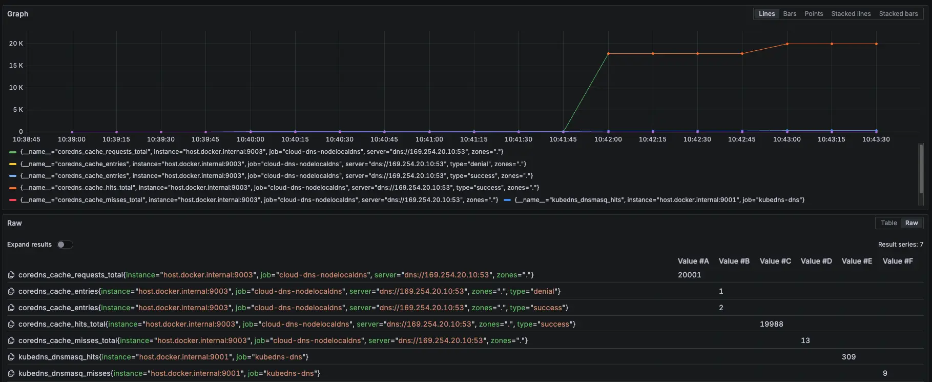
Internal DNS (Cloud DNS Private)
先建立一個 cloud dns private,以下範例是 aaa.test-audit.com > 10.1.1.4,並將此 use VPC 與 GKE 的 VPC 打通

設定 cloud dns private
NodeLocal DNSCache Prometheus 監控設定參數:zones="."
- 相關 Prometheus 監控指標:
coredns_cache_requests_total{job="cloud-dns-nodelocaldns", zones="."}
coredns_cache_entries{job="cloud-dns-nodelocaldns", zones="."}
coredns_cache_hits_total{job="cloud-dns-nodelocaldns", zones="."}
coredns_cache_misses_total{job="cloud-dns-nodelocaldns", zones="."}
kubedns_dnsmasq_hits{job="kubedns-dns"}
kubedns_dnsmasq_misses{job="kubedns-dns"}測試腳本:
#!/bin/bash
get_taiwan_time() {
# 獲取當前 UTC 時間的 Unix 時間戳
UTC_TIMESTAMP=$(date -u +%s)
# 加上 8 小時 (台灣時間是 UTC+8)
TAIPEI_TIMESTAMP=$((UTC_TIMESTAMP + 28800))
# 將時間戳轉換為格式化後的日期時間
date -d "@$TAIPEI_TIMESTAMP" "+%Y-%m-%d %H:%M:%S"
}
DOMAIN="aaa.test-audit.com"
EXPECTED_IP="10.1.1.4"
START_TIME=$(get_taiwan_time)
COUNT=10000
SUCCESS_COUNT=0
FAIL_COUNT=0
echo "== NSLOOKUP TEST START: $START_TIME ==" | tee -a nslookup_full.log
for i in $(seq 1 "$COUNT"); do
OUTPUT=$(nslookup "$DOMAIN" 2>&1)
ADDR_LINE=$(echo "$OUTPUT" | grep -E '^Address:')
if [[ "$ADDR_LINE" == *"$EXPECTED_IP"* ]]; then
SUCCESS_COUNT=$((SUCCESS_COUNT + 1))
else
FAIL_COUNT=$((FAIL_COUNT + 1))
fi
echo "[$i] === $(get_taiwan_time) 成功: $SUCCESS_COUNT 失敗: $FAIL_COUNT"
done
END_TIME=$(get_taiwan_time)
echo "== NSLOOKUP TEST END: $END_TIME ==" | tee -a nslookup_full.log
echo "成功次數: $SUCCESS_COUNT" | tee -a nslookup_full.log
echo "失敗次數: $FAIL_COUNT" | tee -a nslookup_full.log10.1.1.4 是隨機亂取的 IP,只是為了確認 domain 是否能夠正常解析
測試腳本
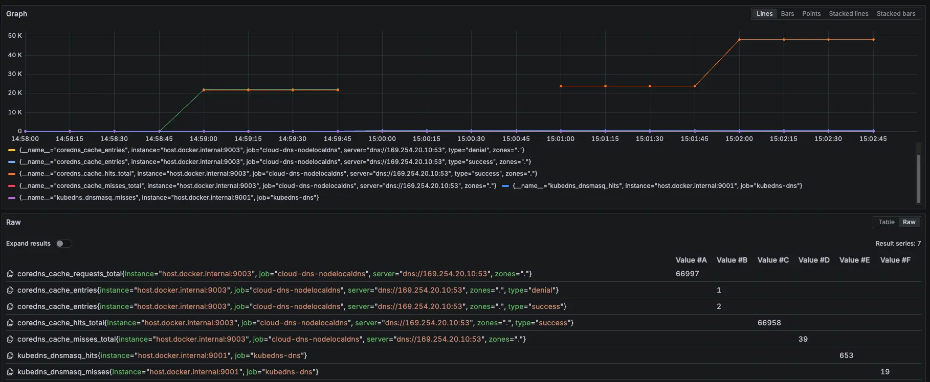
測試結果:

測試結果

Prometheus 監控指標
結論
可以觀察 NodeLocal DNSCache hit 跟 request 都有持續上升,但與 KubeDNS + NodeLocal DNSCache 模式 metrics 比較不一樣的地方是:Server 從 KubeDNS IP 變成 169.254.20.10,可以回去看:GKE KubeDNS + NodeLocal DNSCache 運作測試 #Internal DNS (Cloud DNS Private)
模擬 KubeDNS Pod 異常
接下來會在測試中,將 KubeDNS 調整到 0 顆,再開回去,觀察此模式對於 KubeDNS 的依賴
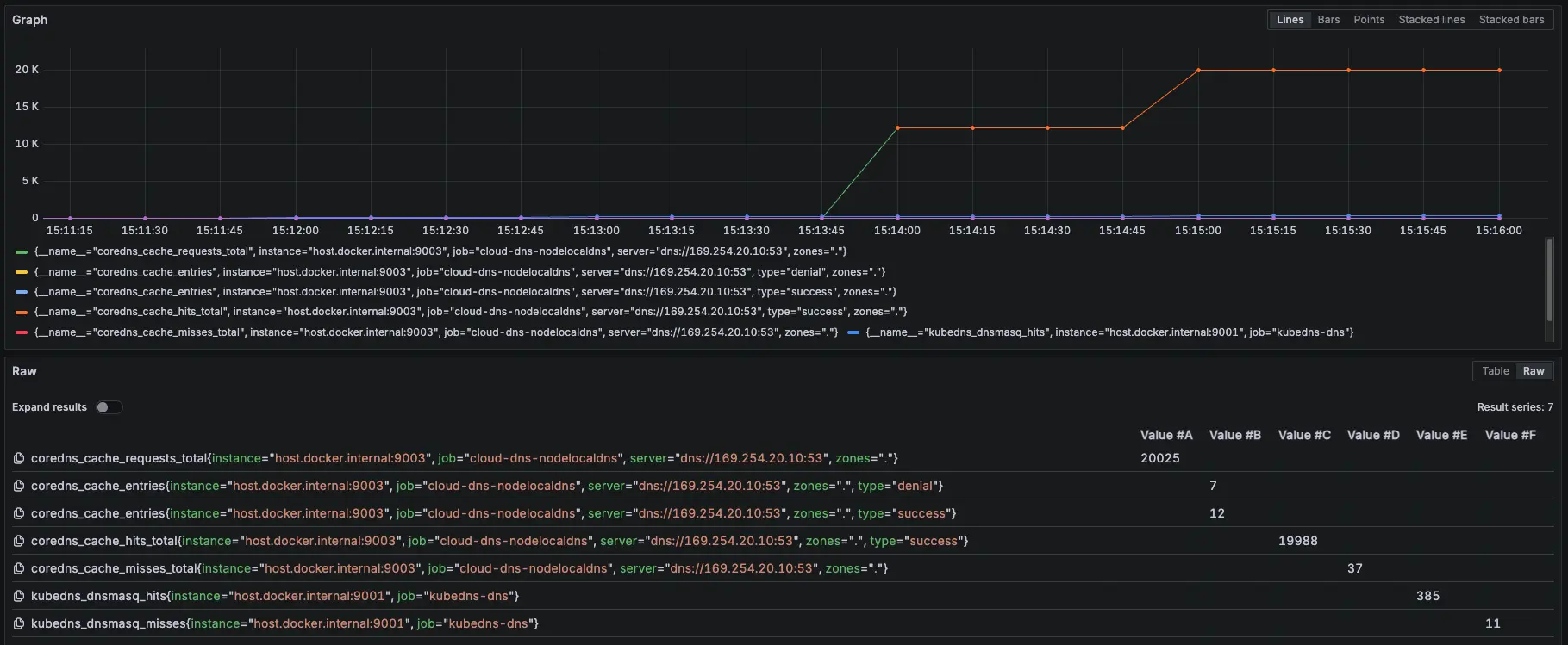
測試結果:

測試結果

Prometheus 監控指標
結論
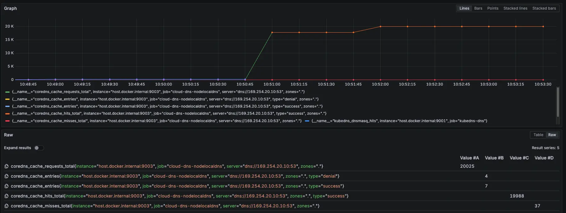
大約在 2000 筆請求時左右將 KubeDNS 關成 0 顆,可以看到 NodeLocal DNSCache 有往上漲,也因為我們已經改用 Cloud DNS 來解析 internal-dns DNS,所以就算關閉 KubeDNS 也不會有影響,因為 NodeLocal DNSCache 會去問 Cloud DNS,並 Cache 在 NodeLocal DNSCache
模擬 NodeLocal DNSCache Pod 異常
接下來我們測試最後一個情境,故意用壞 NodeLocal DNSCache 服務,觀察此模式對於 NodeLocal DNSCache 的依賴
測試情境:
先調整 COUNT 參數變成 50000
先跑 15000 筆有 NodeLocal DNSCache,然後使用以下指令讓 NodeLocal DNSCache 無法使用
kubectl patch daemonset node-local-dns -n kube-system --type='strategic' -p '{"spec":{"template":{"spec":{"nodeSelector":{"this-label-does-not-exist-on-any-node":"true"}}}}}'等待約 30000 筆時,使用以下指令恢復 NodeLocal DNSCache
kubectl patch daemonset node-local-dns -n kube-system --type='strategic' -p '{"spec":{"template":{"spec":{"nodeSelector":null}}}}'測試結果:

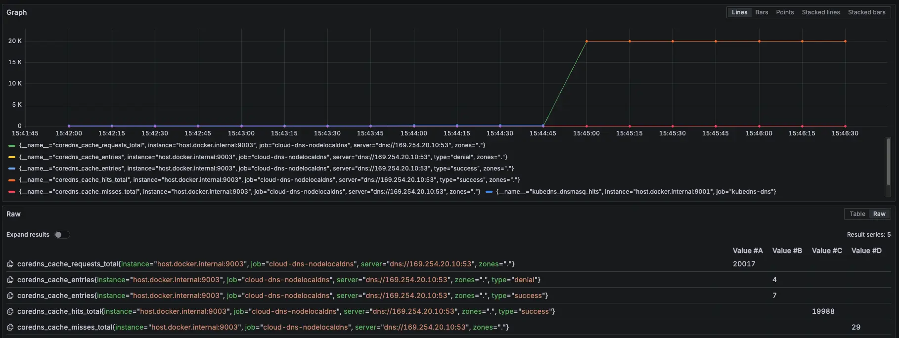
測試結果

只要 NodeLocal DNSCache 故障解析就會卡住,等到恢復,就能繼續正常運作

模擬 NodeLocal DNSCache 故障

Prometheus 監控指標
結論
發現當 NodeLocal DNSCache 掛了後,會直接卡住 (時間每五秒是因為打不到 timeout),也不會切換到 KubeDNS 來做解析,所以最後測試沒有等到 30000 筆才下指令恢復 NodeLocal DNSCache,先提早下指令讓 NodeLocal DNSCache 正常,等到恢復,解析就正常了
外部 DNS (ifconfig.me)
NodeLocal DNSCache Prometheus 監控設定參數:zones="."
- 相關 Prometheus 監控指標:
coredns_cache_requests_total{job="cloud-dns-nodelocaldns", zones="."}
coredns_cache_entries{job="cloud-dns-nodelocaldns", zones="."}
coredns_cache_hits_total{job="cloud-dns-nodelocaldns", zones="."}
coredns_cache_misses_total{job="cloud-dns-nodelocaldns", zones="."}
kubedns_dnsmasq_hits{job="kubedns-dns"}
kubedns_dnsmasq_misses{job="kubedns-dns"}測試腳本:
#!/bin/bash
get_taiwan_time() {
# 獲取當前 UTC 時間的 Unix 時間戳
UTC_TIMESTAMP=$(date -u +%s)
# 加上 8 小時 (台灣時間是 UTC+8)
TAIPEI_TIMESTAMP=$((UTC_TIMESTAMP + 28800))
# 將時間戳轉換為格式化後的日期時間
date -d "@$TAIPEI_TIMESTAMP" "+%Y-%m-%d %H:%M:%S"
}
DOMAIN="ifconfig.me"
EXPECTED_IP="34.160.111.145"
START_TIME=$(get_taiwan_time)
COUNT=10000
SUCCESS_COUNT=0
FAIL_COUNT=0
echo "== NSLOOKUP TEST START: $START_TIME ==" | tee -a nslookup_full.log
for i in $(seq 1 "$COUNT"); do
OUTPUT=$(nslookup "$DOMAIN" 2>&1)
ADDR_LINE=$(echo "$OUTPUT" | grep -E '^Address:')
if [[ "$ADDR_LINE" == *"$EXPECTED_IP"* ]]; then
SUCCESS_COUNT=$((SUCCESS_COUNT + 1))
else
FAIL_COUNT=$((FAIL_COUNT + 1))
fi
echo "[$i] === $(get_taiwan_time) 成功: $SUCCESS_COUNT 失敗: $FAIL_COUNT"
done
END_TIME=$(get_taiwan_time)
echo "== NSLOOKUP TEST END: $END_TIME ==" | tee -a nslookup_full.log
echo "成功次數: $SUCCESS_COUNT" | tee -a nslookup_full.log
echo "失敗次數: $FAIL_COUNT" | tee -a nslookup_full.log34.160.111.145 是 ifconfig.me 的 IP,只是為了確認 domain 是否能夠正常解析
測試腳本
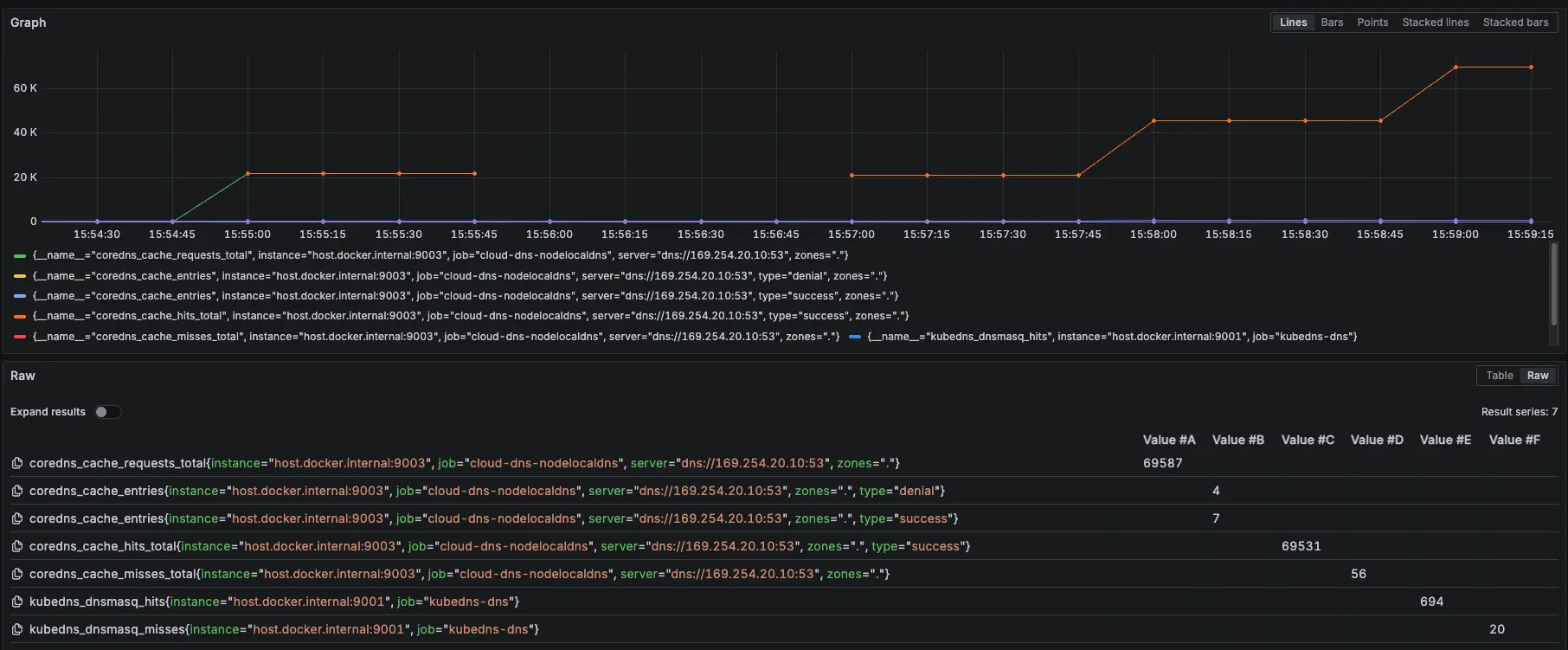
測試結果:

測試結果

Prometheus 監控指標
結論
可以觀察 NodeLocal DNSCache hit 跟 request 都有持續上升,但與 KubeDNS + NodeLocal DNSCache 模式 metrics 比較不一樣的地方是:Server 從 KubeDNS IP 變成 169.254.20.10,可以回去看: GKE KubeDNS + NodeLocal DNSCache 運作測試 #外部 DNS (ifconfig.me)
模擬 KubeDNS Pod 異常
接下來會在測試中,將 KubeDNS 調整到 0 顆,再開回去,觀察此模式對於 KubeDNS 的依賴
測試結果:

測試結果

Prometheus 監控指標
結論
大約在 2000 筆請求時左右將 KubeDNS 關成 0 顆,可以看到 NodeLocal DNSCache 有往上漲,也因為我們已經改用 Cloud DNS 來解析 internal-dns DNS,所以就算關閉 KubeDNS 也不會有影響,因為 NodeLocal DNSCache 會去問 Cloud DNS,並 Cache 在 NodeLocal DNSCache
模擬 NodeLocal DNSCache Pod 異常
接下來我們測試最後一個情境,故意用壞 NodeLocal DNSCache 服務,觀察此模式對於 NodeLocal DNSCache 的依賴
測試情境:
先調整 COUNT 參數變成 50000
先跑 15000 筆有 NodeLocal DNSCache,然後使用以下指令讓 NodeLocal DNSCache 無法使用
kubectl patch daemonset node-local-dns -n kube-system --type='strategic' -p '{"spec":{"template":{"spec":{"nodeSelector":{"this-label-does-not-exist-on-any-node":"true"}}}}}'等待約 30000 筆時,使用以下指令恢復 NodeLocal DNSCache
kubectl patch daemonset node-local-dns -n kube-system --type='strategic' -p '{"spec":{"template":{"spec":{"nodeSelector":null}}}}'測試結果:

測試結果

只要 NodeLocal DNSCache 故障解析就會卡住,等到恢復,就能繼續正常運作

模擬 NodeLocal DNSCache 故障

Prometheus 監控指標
結論
發現當 NodeLocal DNSCache 掛了後,會直接卡住 (時間每五秒是因為打不到 timeout),也不會切換到 KubeDNS 來做解析,所以最後測試沒有等到 30000 筆才下指令恢復 NodeLocal DNSCache,先提早下指令讓 NodeLocal DNSCache 正常,等到恢復,解析就正常了
k6 測試
額外在另一個 cluster 建立 nginx deployment 開 5 個 pod 以及 svc 改成 lb (L4),然後在 cloud dns 的 test-audit-com 設定 nginx-lb-internal.test-audit.com 解析到內網的 svc (10.156.16.19)
使用 k6 測試 KubeDNS + NodeLocal DNSCache 模式下 IP 跟 DNS 的差異
相關程式可以參考:https://github.com/880831ian/gke-dns
這邊測試的 Node 是用 e2-medium 而非 c3d-standard-4
第一次測試
IP (avg=144.26ms / 3895 RPS)、DNS (avg=145.16ms / 3887 RPS)

IP 第一次測試

DNS 第一次測試
第二次測試
IP (avg=141.37ms / 3960 RPS)、DNS (avg=144.9ms / 3806 RPS)

IP 第二次測試

DNS 第二次測試
第三次測試
IP (avg=172.8ms / 2959 RPS)、DNS (avg=150.34ms / 3715 RPS)

IP 第三次測試

DNS 第三次測試
第四次測試
IP (avg=168.01ms / 3071 RPS)、DNS (avg=168.14ms / 3018 RPS)

IP 第四次測試

DNS 第四次測試
結論
理論上 ip 應該會比 dns 還要快,但測試 4 次發現其實不一定
結論
可以發現,使用 Cloud DNS + NodeLocal DNSCache 的模式下,不管是哪一個解析,不會使用到 KubeDNS,所以可以把 KubeDNS 關成 0 顆,避免浪費資源。
但是也可以發現當 NodeLocal DNSCache 只要發生問題,所有的解析都會有異常,所以不太建議使用 Cloud DNS + NodeLocal DNSCache 的模式

Cloud DNS + NodeLocal DNSCache 流程圖
https://cloud.google.com/kubernetes-engine/docs/how-to/nodelocal-dns-cache?hl=zh-tw#cloud_dns_dataplane
由於官方流程圖有些細節沒有揭露的完成,我們有額外詢問 Google TAM,並畫出以下流程圖,Google TAM 也確認流程正確

自己重新畫的 Cloud DNS + NodeLocal DNSCache 流程圖
另外也可以從官方文件中得知 KubeDNS + NodeLocal DNSCache 的 /etc/resolv.conf 設定值,可以知道 Pod 最開始使用的 DNS 解析 Server 是誰。

/etc/resolv.conf 設定值 服務探索和 DNS /etc/resolv.conf

實際查看 /etc/resolv.conf
參考資料
搭配 Cloud DNS 使用 NodeLocal DNSCache:https://cloud.google.com/kubernetes-engine/docs/how-to/nodelocal-dns-cache?hl=zh-tw#cloud_dns_dataplane