GKE DNS 使用 KubeDNS 運作測試
最近在評估要將公司內的 EndPoint 都改成 Cloud DNS 的 Private Zone (打造內部的 internal dns 服務機制),到時候 DNS 解析的請求會比以往還要多,所以需要先測試評估 GKE 內的 DNS 解析方案,避免再次發生 Pod 出現 cURL error 6: Could not resolve host,此篇文章測試的是: KubeDNS 的運作。
首先,先建立一個 dns-test pod 程式連結 以及 nginx 的 pod + svc 程式連結,會分別測試
叢集內部 cluster.local (nginx-svc.default.svc.cluster.local)
internal-dns 使用 cloud dns private (aaa.test-audit.com)
外部 dns (ifconfig.me)
並使用 nslookup 腳本進行確認回傳 DNS 解析,每一次測試都會重新建立 KubeDNS Pod
相關程式以及 Prometheus、Grafana 的設定可以參考:https://github.com/880831ian/gke-dns
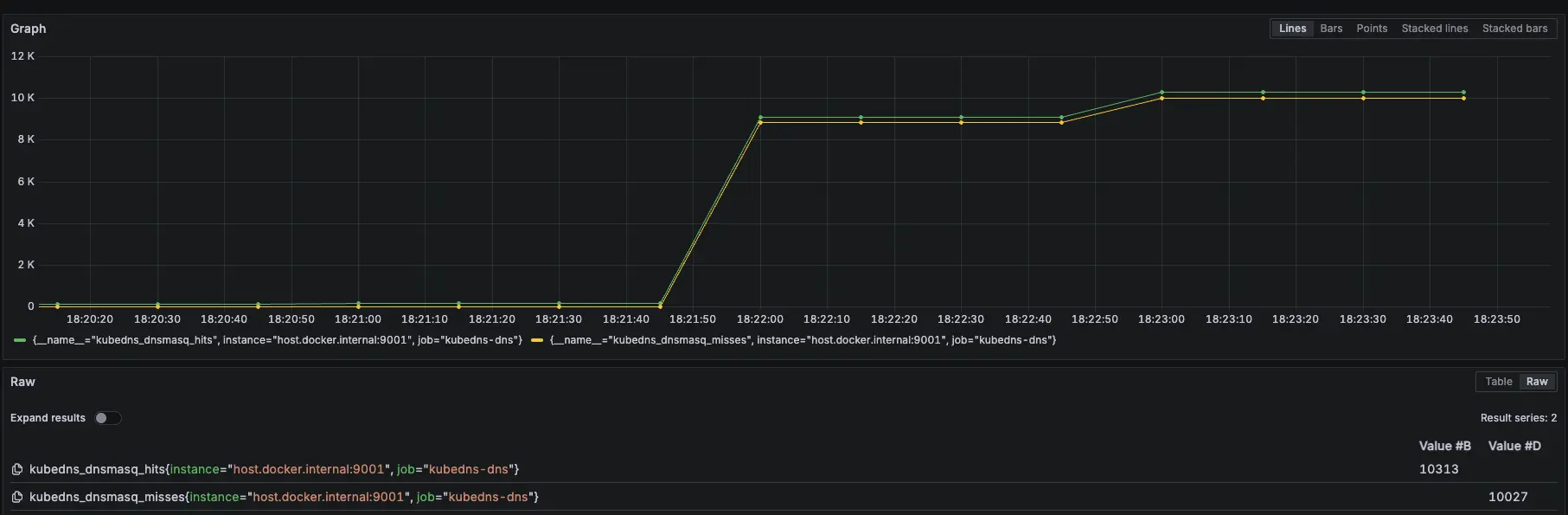
叢集內部 cluster.local
- 相關 Prometheus 監控指標:
kubedns_dnsmasq_hits{job="kubedns-dns"}
kubedns_dnsmasq_misses{job="kubedns-dns"}測試腳本:
#!/bin/bash
get_taiwan_time() {
# 獲取當前 UTC 時間的 Unix 時間戳
UTC_TIMESTAMP=$(date -u +%s)
# 加上 8 小時 (台灣時間是 UTC+8)
TAIPEI_TIMESTAMP=$((UTC_TIMESTAMP + 28800))
# 將時間戳轉換為格式化後的日期時間
date -d "@$TAIPEI_TIMESTAMP" "+%Y-%m-%d %H:%M:%S"
}
DOMAIN="nginx-svc.default.svc.cluster.local"
EXPECTED_IP="10.36.16.255"
START_TIME=$(get_taiwan_time)
COUNT=10000
SUCCESS_COUNT=0
FAIL_COUNT=0
echo "== NSLOOKUP TEST START: $START_TIME ==" | tee -a nslookup_full.log
for i in $(seq 1 "$COUNT"); do
OUTPUT=$(nslookup "$DOMAIN" 2>&1)
ADDR_LINE=$(echo "$OUTPUT" | grep -E '^Address:')
if [[ "$ADDR_LINE" == *"$EXPECTED_IP"* ]]; then
SUCCESS_COUNT=$((SUCCESS_COUNT + 1))
else
FAIL_COUNT=$((FAIL_COUNT + 1))
fi
echo "[$i] === $(get_taiwan_time) 成功: $SUCCESS_COUNT 失敗: $FAIL_COUNT"
done
END_TIME=$(get_taiwan_time)
echo "== NSLOOKUP TEST END: $END_TIME ==" | tee -a nslookup_full.log
echo "成功次數: $SUCCESS_COUNT" | tee -a nslookup_full.log
echo "失敗次數: $FAIL_COUNT" | tee -a nslookup_full.log10.36.16.255 是 nginx-svc 的 Cluster IP
需要先確認 nginx-svc 的 IP 是多少,然後修改腳本中的 EXPECTED_IP 變數。
測試腳本
測試結果:

測試結果

Prometheus 監控指標
結論
可以觀察 kubedns_dnsmasq_hits hit 有持續上升
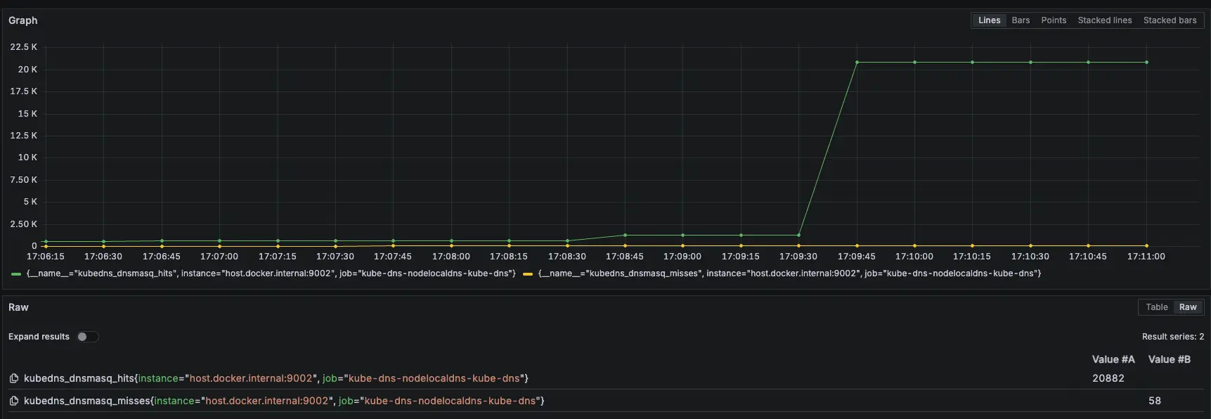
模擬 KubeDNS Pod 異常
接下來會在測試中,將 KubeDNS 調整到 0 顆,再開回去,觀察此模式對於 KubeDNS 的依賴
測試結果:

測試結果

KubeDNS 關成 0 顆,過一陣子後開始噴錯

因為 KubeDNS Pod 不會馬上關掉,所以還能夠解析 DNS

Prometheus 監控指標
結論
大約在 2000 筆請求時左右將 KubeDNS 關成 0 顆,但到了 8733 筆的時候才開始出現解析失敗,觀察後發現,因為 KubeDNS 切成 0,Pod 不會馬上關掉,所以還能夠解析 DNS,最後再將 KubeDNS 切成 1 顆後,就正常可以解析了
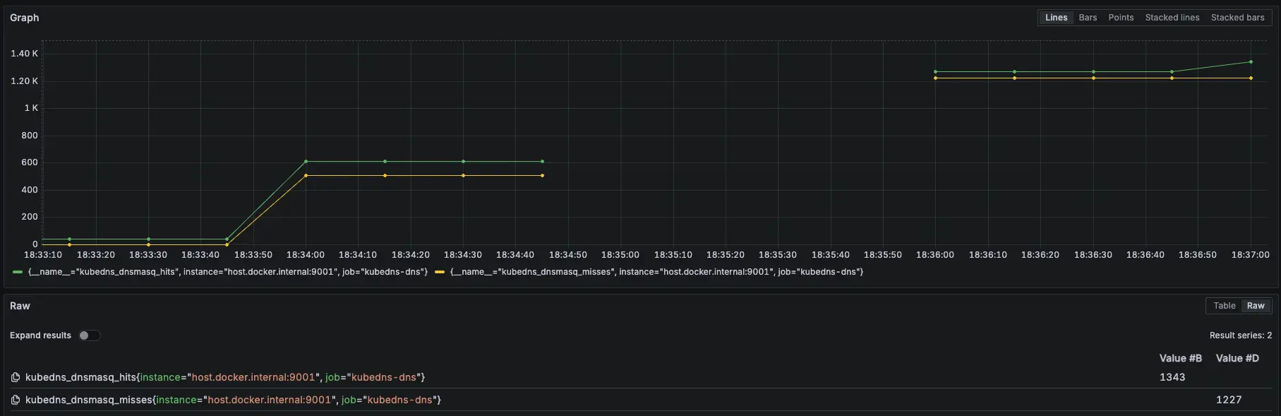
Internal DNS (Cloud DNS Private)
先建立一個 cloud dns private,以下範例是 aaa.test-audit.com > 10.1.1.4,並將此 use VPC 與 GKE 的 VPC 打通

設定 cloud dns private
- 相關 Prometheus 監控指標:
kubedns_dnsmasq_hits{job="kubedns-dns"}
kubedns_dnsmasq_misses{job="kubedns-dns"}測試腳本:
#!/bin/bash
get_taiwan_time() {
# 獲取當前 UTC 時間的 Unix 時間戳
UTC_TIMESTAMP=$(date -u +%s)
# 加上 8 小時 (台灣時間是 UTC+8)
TAIPEI_TIMESTAMP=$((UTC_TIMESTAMP + 28800))
# 將時間戳轉換為格式化後的日期時間
date -d "@$TAIPEI_TIMESTAMP" "+%Y-%m-%d %H:%M:%S"
}
DOMAIN="aaa.test-audit.com"
EXPECTED_IP="10.1.1.4"
START_TIME=$(get_taiwan_time)
COUNT=10000
SUCCESS_COUNT=0
FAIL_COUNT=0
echo "== NSLOOKUP TEST START: $START_TIME ==" | tee -a nslookup_full.log
for i in $(seq 1 "$COUNT"); do
OUTPUT=$(nslookup "$DOMAIN" 2>&1)
ADDR_LINE=$(echo "$OUTPUT" | grep -E '^Address:')
if [[ "$ADDR_LINE" == *"$EXPECTED_IP"* ]]; then
SUCCESS_COUNT=$((SUCCESS_COUNT + 1))
else
FAIL_COUNT=$((FAIL_COUNT + 1))
fi
echo "[$i] === $(get_taiwan_time) 成功: $SUCCESS_COUNT 失敗: $FAIL_COUNT"
done
END_TIME=$(get_taiwan_time)
echo "== NSLOOKUP TEST END: $END_TIME ==" | tee -a nslookup_full.log
echo "成功次數: $SUCCESS_COUNT" | tee -a nslookup_full.log
echo "失敗次數: $FAIL_COUNT" | tee -a nslookup_full.log10.1.1.4 是隨機亂取的 IP,只是為了確認 domain 是否能夠正常解析
測試腳本
測試結果:

測試結果

Prometheus 監控指標
結論
可以觀察 KubeDNS 內的指標 kubedns_dnsmasq_hits hit 有持續上升
模擬 KubeDNS Pod 異常
接下來會在測試中,將 KubeDNS 調整到 0 顆,再開回去,觀察此模式對於 KubeDNS 的依賴
測試結果:

測試結果

KubeDNS 關成 0 顆,過一陣子後開始噴錯

因為 KubeDNS Pod 不會馬上關掉,所以還能夠解析 DNS

Prometheus 監控指標
結論
大約在 2000 筆請求時左右將 KubeDNS 關成 0 顆,但到了 7130 筆的時候才開始出現解析失敗,觀察後發現,因為 KubeDNS 切成 0,Pod 不會馬上關掉,所以還能夠解析 DNS,最後再將 KubeDNS 切成 1 顆後,就正常可以解析了
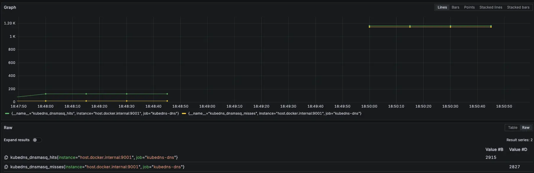
外部 DNS (ifconfig.me)
- 相關 Prometheus 監控指標:
kubedns_dnsmasq_hits{job="kubedns-dns"}
kubedns_dnsmasq_misses{job="kubedns-dns"}測試腳本:
#!/bin/bash
get_taiwan_time() {
# 獲取當前 UTC 時間的 Unix 時間戳
UTC_TIMESTAMP=$(date -u +%s)
# 加上 8 小時 (台灣時間是 UTC+8)
TAIPEI_TIMESTAMP=$((UTC_TIMESTAMP + 28800))
# 將時間戳轉換為格式化後的日期時間
date -d "@$TAIPEI_TIMESTAMP" "+%Y-%m-%d %H:%M:%S"
}
DOMAIN="ifconfig.me"
EXPECTED_IP="34.160.111.145"
START_TIME=$(get_taiwan_time)
COUNT=10000
SUCCESS_COUNT=0
FAIL_COUNT=0
echo "== NSLOOKUP TEST START: $START_TIME ==" | tee -a nslookup_full.log
for i in $(seq 1 "$COUNT"); do
OUTPUT=$(nslookup "$DOMAIN" 2>&1)
ADDR_LINE=$(echo "$OUTPUT" | grep -E '^Address:')
if [[ "$ADDR_LINE" == *"$EXPECTED_IP"* ]]; then
SUCCESS_COUNT=$((SUCCESS_COUNT + 1))
else
FAIL_COUNT=$((FAIL_COUNT + 1))
fi
echo "[$i] === $(get_taiwan_time) 成功: $SUCCESS_COUNT 失敗: $FAIL_COUNT"
done
END_TIME=$(get_taiwan_time)
echo "== NSLOOKUP TEST END: $END_TIME ==" | tee -a nslookup_full.log
echo "成功次數: $SUCCESS_COUNT" | tee -a nslookup_full.log
echo "失敗次數: $FAIL_COUNT" | tee -a nslookup_full.log34.160.111.145 是 ifconfig.me 的 IP,只是為了確認 domain 是否能夠正常解析
測試腳本
測試結果:

測試結果

Prometheus 監控指標
結論
可以觀察 KubeDNS 內的指標 kubedns_dnsmasq_hits hit 有持續上升,且有比較特別的現象是 叢集內部 cluster.local 跟 internal-dns kubedns_dnsmasq_misses 會跟 kubedns_dnsmasq_hits 差不多,但外部 DNS 卻不會
cluster 內 / cloud DNS private zone 流程會是
Pod → dnsmasq (miss) → kubedns 回答 → dnsmasq cache → 下次 hit
所以會是 N hit + N miss
外部 domain 流程會是
Pod → kubedns → upstream → dnsmasq 只 cache 回應,不算 miss
加上 dnsmasq 本身會為不同類型的查詢(例如 A/AAAA 或 CNAME chain)各記一次 hit
所以會是 2N hit,0 miss
模擬 KubeDNS Pod 異常
接下來會在測試中,將 KubeDNS 調整到 0 顆,再開回去,觀察此模式對於 KubeDNS 的依賴
測試結果:

測試結果

KubeDNS 關成 0 顆,過一陣子後開始噴錯

因為 KubeDNS Pod 不會馬上關掉,所以還能夠解析 DNS

Prometheus 監控指標
結論
大約在 2000 筆請求時左右將 KubeDNS 關成 0 顆,但到了 8934 筆的時候才開始出現解析失敗,觀察後發現,因為 KubeDNS 切成 0,Pod 不會馬上關掉,所以還能夠解析 DNS,最後再將 KubeDNS 切成 1 顆後,就正常可以解析了
k6 測試
額外在另一個 cluster 建立 nginx deployment 開 5 個 pod 以及 svc 改成 lb (L4),然後在 cloud dns 的 test-audit-com 設定 nginx-lb-internal.test-audit.com 解析到內網的 svc (10.156.16.5)
使用 k6 測試 kube dns 模式下 IP 跟 DNS 的差異
相關程式可以參考:https://github.com/880831ian/gke-dns
這邊測試的 Node 是用 e2-medium 而非 c3d-standard-4
第一次測試
IP (avg=137.2ms / 4080 RPS)、DNS (avg=140.4ms / 4024 RPS)

IP 第一次測試

DNS 第一次測試
第二次測試
IP (avg=151.05ms / 3878 RPS)、DNS (avg=260.19ms / 2715 RPS)

IP 第二次測試

DNS 第二次測試
第三次測試
IP (avg=150.84ms / 3858 RPS)、DNS (avg=155.8ms / 3806 RPS)

IP 第三次測試

DNS 第三次測試
第四次測試
IP (avg=321.47ms / 2337 RPS)、DNS (avg=254.11ms / 2775 RPS)

IP 第四次測試

DNS 第四次測試
結論
理論上 ip 應該會比 dns 還要快,但測試 4 次發現其實不一定
結論
可以發現,使用 KubeDNS 的模式下,對於 KubeDNS 的依賴性極高,只要壞掉,不管任何的解析(叢集內、internal-dns、外部 dns)都會失效。

GKE KubeDNS 流程圖
由於官方流程圖有些細節沒有揭露的完成,我們有額外詢問 Google TAM,並畫出以下流程圖,Google TAM 也確認流程正確

自己重新畫的 GKE KubeDNS 流程圖
以下是我們與 Google 討論的內容:
我們:
圖中的 metadata server 是畫在 GKE Cluster 層內,與 Kube DNS 上游伺服器 (kube-dns svc) 以及 Kube DNS 在同一層。而 Kube DNS + NodeLocal DNSCache 版本架構圖中的 metadata server 則是被標示在Worker Node 裡面,這兩者實質上歸屬與位置皆不同是正確的嗎?為何會這樣?
Google:
metadata server 是存在每一台 VM 上面
如果是 Kube DNS,請求流向是 application pod -> kube-dns svc -> 隨機 kube-dns pod,如果 kube-dns 沒答案,跳轉該 kube-dns pod 上面的 VM/worker node 的 metadata server
(情境2)如果是 node-local-dns,請求流向會是 application pod -> node-local-dns pod
- 如果是 cluster.local 就會轉發到 kube-dns
- 如果有設定 stubDomain 就轉發到設定的 DNS
- 如果是其他的則轉發這台 VM/pod 的 metadata server
–
我們補充詢問:
附上的圖是 KubeDNS 的請求解析圖,我們知道 Metadata Server 是在每一個 VM (Worker Node 上),只是圖上範例是將 Metadata Server 放到 GKE Cluster 的 Scope 內,而不是在一個 Worker Node,因為情境2. 的 KubeDNS + NodeLocal DNSCache 是將 Metadata Server 放到 Worker Node 裡面,而不是 GKE Cluster,想確認是不是 KubeDNS 請求解析圖在這一塊比較沒有畫清楚呢?
Google 回覆:
KubeDNS Only:所有請求都會先到 kube-dns pod,如果是 cluster 之外的會轉發到 kube-dns pod 上面的 VM/worker node 的 metadata server,不是每一台 worker。
KubeDNS + node-local-dns 如果不是 cluster.svc.local 就會直接轉發到該台 worker 的 metadata 了
因此用到的 Metadata server 的 worker 不太一樣,一個是指會用到 kube-dns pod 上面的 VM,一個是全部 VM/worker 都用到
同意您說的 “圖上範例是將 Metadata Server 放到 GKE Cluster 的 Scope 內” 可能會有點誤導
您畫的圖示意是正確的
–
另外也可以從官方文件中得知 KubeDNS 的 /etc/resolv.conf 設定值,可以知道 Pod 最開始使用的 DNS 解析 Server 是誰。

/etc/resolv.conf 設定值 服務探索和 DNS /etc/resolv.conf

實際查看 /etc/resolv.conf
參考資料
使用 KubeDNS:https://cloud.google.com/kubernetes-engine/docs/how-to/kube-dns?hl=zh-tw